Most AI can't deliver in the real world.
Rayven builds custom AI that actually works.
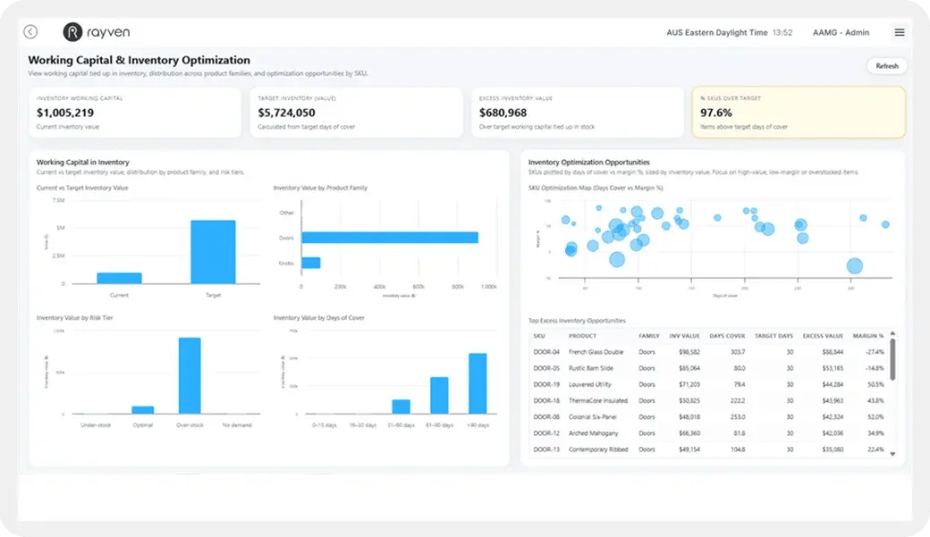
Most AI projects don't deliver value because the use case is too broad, the data isn’t accessible or structured properly + there’s no way to act on insights in real-time.
Rayven solves these challenges using a unified set of capabilities.
Our platform sits above your existing systems; training models on real-time data and embedding custom AI into existing tools, custom UIs + behind the scenes workflows - directing human or AI-led action in the real world, fast.

/Website%202026/Other%20Pages/Screenshot%202026-02-20%20164309.png)

AI for your data, systems + people.
Rayven focuses on practical, applied AI.
We start by unifying your data in real-time; connecting, training, and limiting models' scope; before then slotting AI into your business.
Our approach to AI delivers useful insights in-situ, enables you to accurately predict + trigger actions where appropriate, and allows you to adopt it function-by-function - without forcing change or introducing risk.
What we don't do.
We do not make you reinvent the way you operate. We apply AI in ways that support + improve decision-making - whether invisibly behind the scenes in workflows and automations, or via insights delivered in UIs or existing systems.
(Some of) the AI solutions + agents we can build you.
Apply AI to real use cases - delivered as working systems, not experiments.

Decision-Support
Systems
Systems that analyse live data and provide clear recommendations to your teams; helping prioritise work, identify issues + make faster, better decisions.
Deliver via dashboards, alerts, or embedded directly into the systems your teams already use.

Predictive Monitoring
+ Optimisation
AI models that forecast outcomes - from demand and performance, to risk and failure - enabling earlier intervention and continuous optimisation.
Outputs can trigger alerts, drive workflows, or feed directly into operational systems.

AI-Enabled Products
+ Services
Customer-facing platforms that use AI to deliver smarter experiences - from automated insights and recommendations, to fully-new digital offerings.
Built as standalone products or integrated into your existing services.
The outcomes our AI solutions deliver:
Introduce AI-led automation with control
Make better decisions, faster
Turn data into usable insights.
Create smarter products + services
Build AI capability without the big overheads
Act earlier and reduce risk
Rayven connects to any LLM / Python ML model, technology + every data source; enabling you to update + use custom AI in real-time, anywhere.
How we do it.
70%: The Rayven Platform
Our team use our unified, ground-breaking Rayven Platform.
Rayven sits over-the-top of all the systems acting as unified data layer for all your current systems, files + data sources. Because of this, it can connect and share data across everything you already use bidirectionally, keeping it consistent and up-to-date across your business.
Because it's 70% preconfigured, we can build + deploy your custom AI in weeks.
/Website%202026/Diagrams%202026/Rayven-Platform-No-Solutions.webp?width=1068&height=837&name=Rayven-Platform-No-Solutions.webp)
/Website%202026/Other%20Pages/Delivery-Team%20WebP%202.webp)
30%: Our expert team.
Our multi-disciplinary team works with you end-to-end - designing, building + supporting your solution over time.
We combine our platform with a proven delivery approach to deploy faster, reduce cost + avoid unnecessary overhead; all while continuing to evolve and improve your systems as your needs change.
Deploy faster, for less + without unnecessary overheads.
Why you should work with Rayven.
Complete:
platform + team
You get both the technology and the multi-disciplined expert team to deliver it - under one roof and commercial agreement.
No internal build or running overheads
No development team to hire, no infrastructure to maintain + no ongoing burden on your people.
Speak to one of our experts to discover how we can help you, fast:
Book a 1-on-1 call with one of our Australia-based team.







AI can transform your business,
but you need a data foundation.
AI's effectiveness hinges on the data that LLMs / ML algorithms have been trained on, its update rate, user feedback + what it's not able to do.
Rayven is unique
The Rayven Platform excels at doing everything needed to deliver on custom, real-time AI:
- Real-time data processing, storage + model training
- Multi-point AI use within workflows
- Fully-customisable restrictions on what AI can/can't do
- Instant insight delivery via bidirectional synchs with existing systems, alerts, custom UIs + more
Why Rayven's AI abilities are transformative:
1 | Unite all your data in real-time for AI
Ingest, store, process + use your data to train and update LLMs and ML in real-time.
2 | Use AI at multiple logic points
Rayven supports complex workflows with multi-branch, AI-led decision-making.
3 | Deploy
custom AI, simply
Deploy custom AI anywhere: UIs, legacy systems, workflows + agents.

The process + technology that delivers your solution:
Delivery process.
Our delivery model is built to get you live quickly without the cost, complexity or delays of traditional development.
We combine a proven approach with our platform to reduce effort, accelerate delivery and ensure what’s built actually works in your environment.
The result is faster time-to-value, lower cost + no ongoing internal overhead. And once live, your solution is fully-supported.
/Website%202026/Diagrams%202026/Service-Delivery-WebP.webp)
/Website%202026/Diagrams%202026/Rayven-Platform.webp?width=400&height=413&name=Rayven-Platform.webp)
The foundation of your solution.
We use our Rayven Platform to build the custom AI solutions you need - turning your data into practical, usable intelligence across your business.
The platform’s built-in integration + data processing capabilities create a bidirectional, real-time flow of data across your environment; enabling AI models to access complete, up-to-date data and deliver insights, predictions + actions where they’re needed.
The result is faster, more informed decisions + AI that works in the context of your systems, data + workflows - not in isolation.
What’s more, the platform continues to evolve as your requirements change - we can support this, but you also have full control to extend and adapt your AI solutions yourself.
A deeper-dive into some of Rayven's AI capabilities:
1. Data Collection.
Real-time operational visibility
Rayven reads and unifies data from every IT, OT, IoT + file-based source as it changes - creating a real-time foundation for automation, intelligence + AI.
Why this matters
You you can only automate and improve what you can see live.
Real-Time Dashboards + Monitoring
Rayven provides live dashboards that update the moment conditions shift.
- Always-current KPIs, statuses + trends
- Multi-site visibility across systems and assets
- No manual refresh, sync delays, or stitched-together reports
- Supports operations, engineering, maintenance + management views
Event Streaming + Live Data Feeds
Rayven ingests continuous data from ERP, CRM, assets + cloud systems in real-time.
- Sub-second event capture where supported
- OT/IT/IoT connectivity (OPC-UA, Modbus, MQTT, REST, SQL)
- Normalisation + alignment on the fly
- Built for high-volume, industrial data
Unified Data Model
Rayven structures your data into a usable, governed model.
- One version of the truth across teams
- Consistent naming, tagging + hierarchy
- Readiness for automation, workflows + AI
- Template-able for future apps (APS, CMMS, etc.)
2. Detect.
Anomaly Detection + Early Warning
Rayven can use AI to identify issues the moment they appear - drift, outliers, delays, quality risks, equipment behaviour changes + more.
Why this matters
Early alerts prevent problems, waste + avoid risks.

Real-Time Monitoring
Rayven monitors thresholds, limits + operating conditions continuously.
- Out-of-spec behaviour surfaced immediately
- Safety + compliance deviations flagged
- Live views across systems + processes
- No reliance on scheduled checks
Anomaly Detection Engine
Rayven detects unusual behaviour using unified real-time data.
- Pattern changes + performance drift
- Unusual load, temperature, vibration, timing
- Data-driven anomaly scoring
- Highlights early signals of failures.
Exception Management
Rayven shows what needs attention now, not after the fact.
- Clear prioritisation of issues + risks
- Root-cause hints using context data
- Automated routing to the right teams
- Full audit trail of detected events
3. Decide.
Rules, Logic + AI-Enhanced Recommendations
Rayven applies your business rules and thresholds automatically, then enhances decisions with AI where it adds real, operational value.
Why this matters
Fewer errors, faster decisions + less reliance on manual judgement calls.

Rules Engine
Automate decisions based on your logic, operational reality + AI models.
- Thresholds, triggers, conditions
- Decision trees + branching logic
- Consistent application across systems
- Removes judgement-call bottlenecks
AI Decision Support
Rayven applies models to your real-time data to guide the next-best action.
- Failure prediction + risk scoring
- Forecasting: load, throughput, demand, quality
- Root-cause insight from data patterns
- Recommendations inside workflows
Policy + Safety Boundaries
Configure models to only do certain things. Limit outputs and who can view/ammend/edit.
- Enforce limits, ranges + safe states
- Role-based approvals
- Complete governance + audit
- Ensures AI is controlled + compliant
4. Act.
Automated Workflows + Operational Control
Rayven can enable AI-led decision-making cross IT/OT systems, equipment, workflows, tasks + teams within workflows, keeping things moving without manual intervention.
Why this matters
Less admin, faster response, fewer errors + smoother operations.
AI-Driven Workflow Automation
Turn real-time events into automated action.
- Create tasks, jobs, logs + registers
- Trigger quality, maintenance + safety flows
- Escalate issues immediately
- No human chase-up required
Cross-System Writeback
Rayven updates + pishes AI insights to your existing systems automatically.
- ERP/WMS/BMS/SCADA etc. writebacks
- Update statuses, records, registers
- Sync data across tools without APIs projects
- Zero double-handling or system gaps
Control + Closed-Loop Automation
Use AI to act on equipment, processes + system logic directly.
- Adjust parameters safely
- Trigger control commands within limits
- Detect → Decide → Act loops automated
- Continuous improvement over times
Why Rayven costs less than enterprise solutions.
Businesses of all shapes and sizes need powerful systems, but not the cost and chaos that come with traditional enterprise software.
Rayven delivers the same outcomes as multiple, expensive enterprise technologies, but with a radically lighter footprint + much, much faster.
Everything you need in one platform.
Integration, storage, data processing, automation, AI + apps: one platform.
We own, build + run our own technology.
No resellers or third-party mark-ups; new capabilities are aligned to you.
Delivered for you by our specialists.
We design, build, deploy + support -no need for developers or consultants.
Start small then scale, infinitely.
Start small, expand across sites + teams without engineering or lock-in.
Rayven technical FAQs.
Rayven handles the complexity - automation, intelligence and AI included - so your team doesn’t need to. Find out more below:
No. Rayven works across the systems you already use - ERP, WMS, BMS, SCADA, PLCs, IoT, databases + spreadsheets. Automation runs over the top, not inside each tool.
Rayven reads your operational data the moment it changes and flags anomalies, drift or out-of-spec behaviour instantly. No polling, no manual checks.
Yes. Most automation runs through event-driven workflows - triggering actions, updates + tasks directly across your systems without needing a UI.
Yes. Rayven prepares your operational data so models can run immediately - predicting failures, performance issues, demand, load + quality risks.
Rayven uses standard IT/OT protocols (REST, SQL, OPC-UA, Modbus, MQTT, etc.) and connectors to sync data bi-directionally - no custom middleware needed.
Yes. Rayven pushes updates, creates tasks, triggers jobs + adjusts parameters inside your existing systems using safe, controlled writeback.
You set the rules, thresholds + approval steps. Rayven applies them consistently and uses governance to ensure safe, auditable automation.
Where systems support it, Rayven ingests and reacts to data in sub-second time. Otherwise, it runs at the highest frequency the source allows.
No. Rayven prepares, structures + aligns your data automatically. Connect any LLM. Models run on operational reality - not custom data pipelines or ML engineering.
Very. All automated actions follow safe boundaries, role-based permissions, logging + full audit trails to maintain control + compliance.
Minimal. Rayven handles integration, data alignment, automation logic, deployment + management. IT provides access where needed and sets governance.
Yes. Partners can create industry solutions using Rayven’s automation, AI + real-time intelligence foundation - white-label or co-delivery.
/Website%202026/Industries%202026/Supply%20Chain%20+%20Logistics/Supply%20Chain%20+%20Logistics%20Images%202026/Supply-Chain-Logistics-Leader.webp?width=406&height=674&name=Supply-Chain-Logistics-Leader.webp)
Rayven is loved by IT, Digital, Ops... everyone.
Rated 5/5 based on over 120 reviews across SourceForge, Capterra, GetApp, Software World, DEVPOST + G2.
-
'Easy IoT solutions.'

-

-
"A practical solution
for connecting our
machinery and data."
Etiko, CEO, Machinery -
'Fast, reliable, and
developer-friendly.'Chloe, IT

-
'Allows us to deliver
a remarkable number
of different energy
and IoT solutions.'
Gavin, CEO
-

-
"A more user-friendly
alternative, eliminating
the heavy setups."
-
"A versatile low-code
platform that
really delivers."
Marof, Outsourcing
-
'The best balance
of no-code simplicity
and dev flexibility.'
Alexander, Developer
-
'Easy IoT solutions.'

-

-
"A practical solution
for connecting our
machinery and data."
Etiko, CEO, Machinery -
'Fast, reliable, and
developer-friendly.'Chloe, IT

-
'Allows us to deliver
a remarkable number
of different energy
and IoT solutions.'
Gavin, CEO
-

-
"A more user-friendly
alternative, eliminating
the heavy setups."
-
"A versatile low-code
platform that
really delivers."
Marof, Outsourcing
-
'The best balance
of no-code simplicity
and dev flexibility.'
Alexander, Developer
-
'Switch to code when
needed is incredibly
useful.'
-

-
"A true all-in-one
platform for
IT Teams."
Margarita,
IT Consultant -
'Rayven helps us
move from idea
to execution fast.'James, Mechanist

-
'We see Rayven as
a key part of our
digital transformation.'
Rob, CEO
-

-
'Incredible for
monitoring our critical
medical storage.'
Tami, Pharmaceuticals
-
"Fast automation, great
for fraud and
risk management."
Frank, Risk Manager,
Insurance
-
'A powerful all-in-one
platform for building apps
and automations.'
-
'Switch to code when
needed is incredibly
useful.'
-

-
"A true all-in-one
platform for
IT Teams."
Margarita,
IT Consultant -
'Rayven helps us
move from idea
to execution fast.'James, Mechanist

-
'We see Rayven as
a key part of our
digital transformation.'
Rob, CEO
-

-
'Incredible for
monitoring our critical
medical storage.'
Tami, Pharmaceuticals
-
"Fast automation, great
for fraud and
risk management."
Frank, Risk Manager,
Insurance
-
'A powerful all-in-one
platform for building apps
and automations.'
-
'Powerful adaptive
analytics &
predictive maintenance.'
-

-
"Rayven services
the divide between
product and IT!"
Jeffrey, Product Supervisor,
Wholesale -
'Scalable low-code
platform that saves
dev teams time.'Prafull, Developer

-

-
'The platform's flexibility
means we can address
a broad range of use cases.'Digital Manger

-
'Powerful loT + AI platform
that simplifies complex
data management.'
Adam, Risk Manager, IT
-

-
"Scales with you -
MVP vs. Production."
-
'Rayven helped us
streamline operations
across stores.'
Erin, Senior Manager
-
'Powerful adaptive
analytics &
predictive maintenance.'
-

-
"Rayven services
the divide between
product and IT!"
Jeffrey, Product Supervisor,
Wholesale -
'Scalable low-code
platform that saves
dev teams time.'Prafull, Developer

-

-
'The platform's flexibility
means we can address
a broad range of use cases.'Digital Manger

-
'Powerful loT + AI platform
that simplifies complex
data management.'
Adam, Risk Manager, IT
-

-
"Scales with you -
MVP vs. Production."
-
'Rayven helped us
streamline operations
across stores.'
Erin, Senior Manager